MiningOS Logo
Use MiningOS

Alerts Manual

Guide to the MiningOS alerting system covering severity levels, UI locations, and container-specific indicators.

MiningOS provides a comprehensive alerting system to monitor mining operations and notify operators of issues requiring attention. This manual covers alert severity levels, locations within the UI, and container-specific visual indicators.

For operational guidelines on maintaining alert visibility, see Operational Best Practices. For how alerts are generated and processed through the system, see Architecture Guide.


Alert Severity Levels

MiningOS classifies alerts into three severity levels, each with distinct visual indicators and response expectations.

SeverityColorDescription
CriticalRed (flashing)Requires immediate attention; triggers audio notification
HighOrangeLower severity than critical; requires prompt investigation
MediumYellowLeast severe; informational or minor issues

Audio Notifications

Critical alerts trigger a buzzer sound on the Alerts Overview page. The buzzer behavior is controlled through the bell icon:

StateIconDescription
Buzzer activeBuzzer StartBuzzer sounds when critical alert triggers
Buzzer onBuzzer OnClick to silence
Buzzer silencedBuzzer SilencedSilenced until new alarms trigger or user unmutes

Alert Locations

Alerts appear in multiple locations throughout MiningOS to ensure visibility regardless of which page the operator is viewing.

Header Bar

The Header displays total alert counts by severity. Clicking any severity icon navigates directly to the filtered Alerts Overview page.

Header Alerts Stats

ColorSeverityAction
RedCriticalClick to view critical alerts
OrangeHighClick to view high alerts
YellowMediumClick to view medium alerts

For complete header documentation, see Header.

Dashboard Active Incidents

The Dashboard displays recent alerts in the Active Incidents card. Clicking any alert navigates to that specific alert in the Alerts Overview page.

Dashboard Active Alerts

For dashboard details, see Dashboard.

Alerts Overview Page

The primary alert management interface. Critical alerts trigger audio notifications only when this page is open in an active browser tab.

Alerts Overview Popup

Recommendation: Keep this page open in a dedicated browser tab at all times. See Operational Best Practices.

Filtering Alerts

The filtering tool supports multiple criteria:

Filter TypeExamples
Device typeMiner, Container, Power meter, Sensor
SeverityCritical, High, Medium
Miner statusMining, Offline, Error, Sleep
Alert codewrong_miner_pool, all_pools_dead
TagsSame syntax as Explorer search

Alerts Filtering

Alerts Table

The table displays all site alerts with navigation to the affected device.

Alerts Overview Table

ColumnDescription
Alert codeSystem identifier (e.g., wrong_miner_pool)
DescriptionHuman-readable explanation
SeverityPriority level with color indicator
TimestampWhen the alert was triggered
ActionNavigate to device in Explorer

Explorer Alerts

The Explorer displays alerts for selected devices.

Miner Alerts

Error icons appear in the Explorer list for miners in error state. Hover to view error details.

Miner Error Icon

Select a single miner to view its active alerts in the details panel.

Miner Alerts Detail

For miner selection and filtering, see Explorer.

Container Alerts

Hover over the alert icon in the Explorer list to view active container alerts. The Alerts card shows both container alerts and alerts from miners within that container.

Container Alerts

Widgets Page Alerts

The Widgets Page displays alert icons on container widgets. Container names flash red when alarms are active.

Widget Alerts

Hover over alert icons to view descriptions.

Widget Alert Icons 1 Widget Alert Icons 2

Container Detail Alerts

Container detail pages display alerts in the Alarms and Events section.

Container Alerts Detail

For container-specific interfaces, see:


Alert Reference

For a complete list of all MiningOS alerts organized by device type, refer to the Classes of Alerts by Thing reference document.

Common Alert Codes

Alert CodeDescriptionSeverity
all_pools_deadAll mining pool connections failedCritical
wrong_miner_poolMiner connected to incorrect poolMedium
wrong_miner_subaccountMiner using wrong subaccountMedium
wrong_worker_nameWorker name doesn't match MiningOS IDMedium
ip_worker_nameWorker name contains IP instead of IDMedium

For pool configuration and monitoring, see Pool Manager Module. For pool worker setup, see Installation Guide.


Visual Alerts by Container Type

Each container type has specific temperature and pressure thresholds that trigger visual alerts. Thresholds are calibrated for the container's cooling system. For container specifications, see Supported Devices — Containers.

Color Progression

All container types follow a consistent color progression for temperature and pressure alerts:

ColorMeaning
GreenOptimal operating range
YellowSuboptimal but acceptable
OrangeWarning—approaching limits
RedCritical—immediate attention required
Red (flashing)Critical with audio alert

Bitdeer Containers

Documentation: Container Example: Bitdeer
Specifications: Supported Devices — Bitdeer Containers

Oil Temperature (L)

Temperature thresholds configured for optimal cooling system operation. Visual indicators progress from GREEN (optimal) through YELLOW/ORANGE (warning) to RED (critical) with flashing and sound alerts at critical thresholds.

Tank Pressure

Pressure thresholds indicate coolant system health:

IndicatorMeaning
GreenNormal operating range
Red (low)Potential leaks or insufficient coolant
Red (high)Potential blockages or system faults

Immersion Containers

Monitors Pri. Liquid supply Temp, Sec. Liquid supply Temp1, Sec. Liquid supply Temp2, and Sec. Supply Liquid Set Temp.

Oil Temperature (Sec. Supply 1 & 2)

Temperature monitoring follows similar patterns to Bitdeer containers, calibrated for immersion cooling systems. Visual indicators progress from RED (too cold) through YELLOW (suboptimal) to GREEN (optimal) and back through ORANGE to RED (overheating).

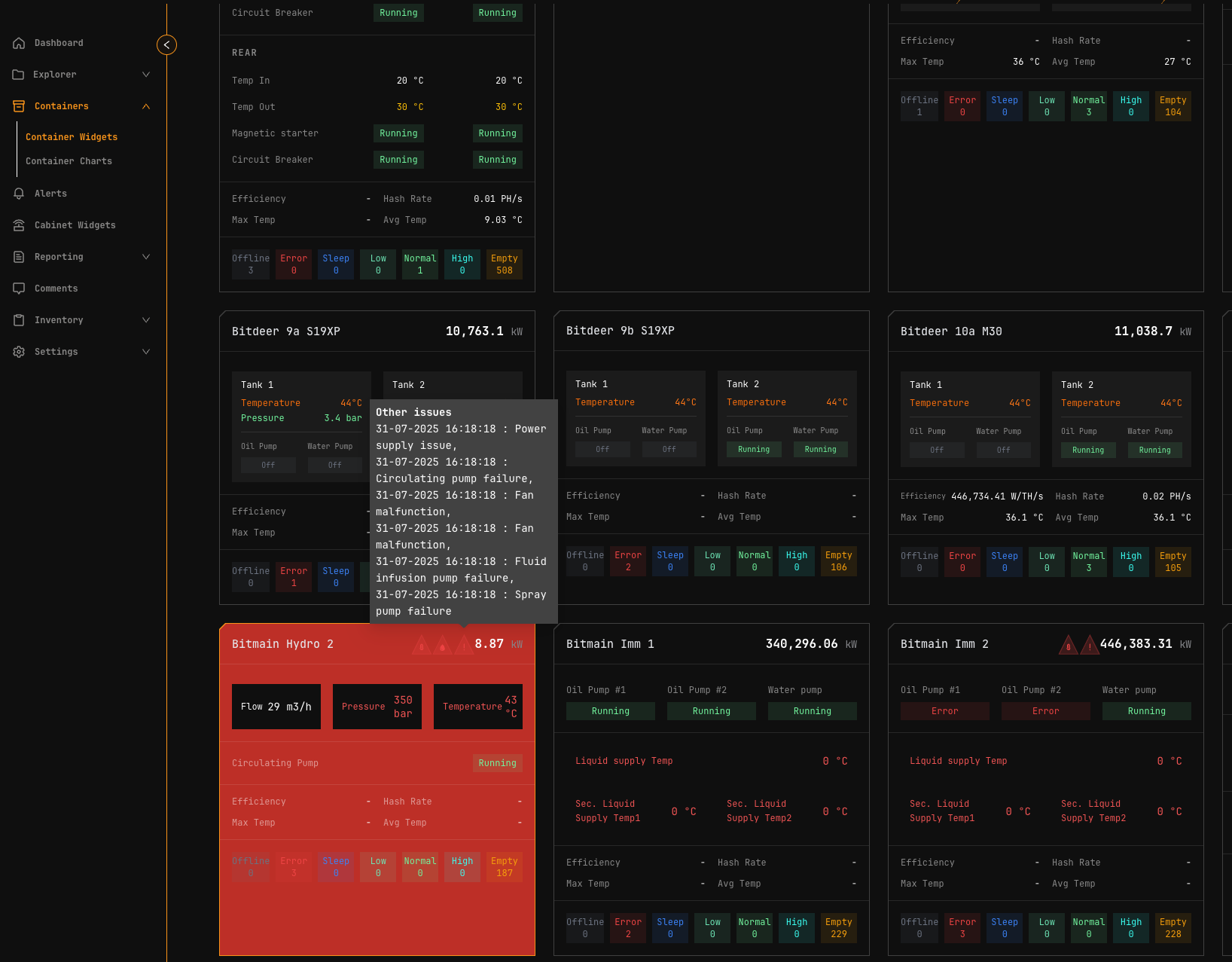
Note: Widget flashes red for circulating_pump_fault alerts.

MicroBT Containers

Specifications: Supported Devices — MicroBT Containers

Water Temperature (Unit Inlet Temp T2)

Water cooling thresholds calibrated for water-based heat exchange. Visual indicators follow standard progression with flashing and sound alerts at critical levels.

Bitmain Hydro Containers

Documentation: Container Example: Antspace Hydro
Specifications: Supported Devices — Bitmain Antspace

Water Temperature

Monitors Supply Liquid Temp and Supply Liquid Set Temp. Thresholds specific to Bitmain Hydro cooling architecture with enhanced visual and audio notifications at critical levels.

Supply Liquid Pressure

Pressure monitoring uses standard threshold logic:

IndicatorMeaning
GreenNormal operation
OrangeWarning levels
RedCritical low or high pressure

Operations reports

For historical context when investigating alerts:

Operator manual

Architecture & Technical Reference

On this page