MiningOS Logo
Use MiningOS

Pool Manager Module

Configure mining pools, assign pools to miners, and visualize miner distribution across sites.

The Pool Manager Module is a core component of MiningOS that enables operators to configure mining pools, assign pools to miners, and visualize miner distribution across sites. This module provides centralized control over which mining pools receive hashrate from your fleet, with support for primary and failover endpoints to maximize uptime and revenue.

For the technical implementation of pool workers, see Architecture — Worker Types. For pool worker installation, see Installation — Ocean Mining Pool and Installation — F2Pool.


Quick Navigation

SectionDescription
Pool Manager DashboardSummary statistics and navigation
Pool EndpointsConfigure pool connections
Miner ExplorerSearch and assign pools to miners
Sites OverviewVisual rack layout for bulk assignment
Alerts IntegrationPool-related alert handling
Operational Best PracticesRecommended procedures

Pool Manager Dashboard

The Pool Manager Dashboard serves as the central hub for pool management operations, providing quick access to statistics, navigation, and recent alerts.

Pool Manager Dashboard Figure 1: Pool Manager Dashboard showing summary statistics and navigation cards

Summary Statistics

The top section displays two key metrics panels:

PanelDescription
Total MinersCount of all miners registered for pool management at the current site
ErrorsCount of miners experiencing errors requiring attention

The statistics use color coding for rapid assessment: green indicators suggest healthy operation, while red numbers indicate issues requiring investigation. For details on miner status indicators, see the Header documentation.

Three navigation cards provide quick access to Pool Manager sub-pages:

CardFunctionLink Text
PoolsConfigure pool endpoints and failover settingsConfigure Pools
Site OverviewVisual rack layout with pool assignment at site/unit/miner levelView Layout
Miner ExplorerSearch and bulk-assign pools to individual minersExplore Miners

Recent Alerts Section

The bottom panel displays recent pool-related alerts with a "View All Alerts" link to the full Alerts page. When no alerts exist, displays "No recent alerts".


Expanding the sidebar reveals the Pool Manager section with its sub-pages. For general sidebar navigation, see the Inventory Dashboard.

Pool Manager Sidebar Figure 2: Pool Manager section expanded in navigation sidebar

Sub-pagePurpose
DashboardSummary statistics and navigation hub
Pool EndpointsConfigure pool connections and failover priorities
Miner ExplorerSearch and assign pools to individual miners
Sites OverviewVisual rack layout for bulk pool assignment

Pool Endpoints

The Pool Endpoints sub-page manages mining pool configurations, including primary endpoints and failover pools for redundancy.

Pool Endpoints Figure 3: Pool Endpoints showing Ocean and F2Pool configurations

Pool Configuration Structure

Each pool configuration displays as an expandable accordion section containing:

ElementDescription
Pool NamePool identifier (e.g., Ocean, F2Pool)
Units/Miners CountNumber of units and miners assigned to this pool
Endpoints ConfigurationList of primary and failover endpoints

Endpoint Hierarchy

Endpoints are organized by priority level:

BadgePriorityPurpose
PRIMARYHighestMain mining endpoint; receives all hashrate when available
FAILOVER 1SecondaryFirst backup when primary is unreachable
FAILOVER 2TertiarySecond backup for additional redundancy

Endpoint Details

Each endpoint row displays connection information:

FieldDescriptionExample
HostPool server hostnamebtc-asia.ocean.com
PortConnection port number3000, 3001, 1313

Supported Mining Pools

MiningOS integrates with the following mining pools through dedicated workers. For worker architecture details, see Architecture — External API Workers.

PoolWebsiteWorker RepositoryInstallation Guide
Oceanocean.xyzminingos-wrk-minerpool-oceanOcean Setup
F2Poolf2pool.comminingos-wrk-minerpool-f2poolF2Pool Setup

Ocean Pool Configuration Example:

  • Primary: btc-asia.ocean.com:3000
  • Failover 1: btc-asia.ocean.com:3001

F2Pool Configuration Example:

  • Primary: btc-asia.f2pool.com:1313
  • Failover 1: btc-asia.f2pool.com:1315
  • Failover 2: btc-asia.f2pool.com:1316

Miner Explorer

The Miner Explorer sub-page provides search, filtering, and bulk pool assignment capabilities for individual mining units. For general device exploration across all device types, see the main Explorer.

Miner Explorer Overview Figure 4: Miner Explorer with filtering controls and action buttons

The page header contains navigation and primary controls:

ElementFunction
Back LinkReturns to Pool Manager Dashboard ("← Pool Manager")
Page Title"MINER EXPLORER" confirms current context
Setup Pools ButtonOpens pool assignment dialog for selected miners

Search and Filter Bar

The filter bar enables refined miner selection:

ControlFunction
Search FieldType-ahead filtering by ID, IP, MAC, or Serial
Model DropdownFilter by miner model type
Status DropdownFilter by operational status

For supported miner models, see Supported Devices — Miners.

Status Filter Options

The Status dropdown provides filtering by miner operational state:

Status Dropdown Figure 5: Status filter dropdown showing available options

StatusDescription
MININGActively mining and submitting shares
OFFLINENot responding to network requests
SLEEPINGIn low-power sleep mode
ERRORExperiencing operational errors
MAINTENANCETemporarily removed for maintenance
ALERTHas active alerts requiring attention

For details on power modes by miner model, see the Power Mode Support Table.

Status Color Coding

ColorStatusMeaning
GreenminingActively mining
GrayofflineNot responding
OrangemaintenanceUnder maintenance
RederrorExperiencing errors

Row Selection

Click the checkbox to select miners for bulk operations. Selected rows appear highlighted. The header checkbox enables select-all functionality for the current page.

Pagination

Large miner lists utilize pagination controls at the bottom right: page number buttons for direct navigation, items per page selector (default: 10/page), and total page count indicator.


Sites Overview

The Sites Overview sub-page provides visual rack layouts for all mining sites, enabling intuitive pool assignment at the site, unit, or individual miner level. For temperature-based rack visualization, see Heatmaps.

All Sites View

The initial view displays all configured sites as cards:

Sites Overview List Figure 6: Sites Overview showing all site cards

ElementDescription
Site NameContainer/unit identifier (e.g., "Bitmain Hydro 1")
Status BadgeCurrent status (Online/Offline)
HashrateAggregated hashrate for the site
Miners CountTotal miners at this site

Click any site card to view its detailed rack layout.

Site Detail View

Selecting a site displays the rack grid visualization:

Site Rack Grid Figure 7: Site detail view with rack grid layout

Site Statistics Bar

MetricDescription
MinersTotal miners at this site
HashrateAggregated hashrate (PH/s)
StatusOverall site status indicator

Action Buttons

ButtonFunction
Setup PoolsConfigure pool assignment for selected miners
Deselect AllClear all miner selections
Select AllSelect all miners in the current view

Zoom Controls

ControlFunction
Zoom inIncrease grid cell size for detail
Zoom outDecrease grid cell size for overview
ResetReturn to default zoom level
Help (?)Display zoom control information

Rack Grid Layout

The rack grid provides a visual representation of physical miner positions. For container-specific PDU layouts, see Bitdeer Container or Antspace Hydro Container.

Active Miners Figure 8: Rack grid showing active miners in green

Grid Structure

  • Columns: Rack identifiers (Rack 1, Rack 2, or Rack a_a, Rack a_b for alphanumeric naming)
  • Rows: Position numbers within each rack (1-7 or similar)
  • Cells: Individual miner slots showing hashrate and position

Cell Information

Each cell displays: hashrate value (e.g., "0.39 TH/s") or "0 MH/s" for inactive, and position number within the rack.

Status Color Legend

The bottom of the rack view displays the color legend:

Status Legend Figure 9: Status color legend showing miner states

ColorStatusDescription
GrayOfflineMiner not responding to network
WhiteEmptyNo miner installed in slot
RedNot MiningSleep or Error state—not producing hashrate
GreenOnlineActively mining and submitting shares

Not Mining Miners

Red cells indicate miners that are connected but not actively mining:

Not Mining Miners Figure 10: Rack grid showing miners in Sleep/Error state (red)

Common causes include:

  • Miners in sleep mode for power management
  • Hardware errors preventing mining
  • Pool connectivity issues
  • Temperature-related throttling

For troubleshooting, see Alerts Manual. For temperature analysis, see Heatmaps.

Setup Pools Warning

When configuring pools for active miners, a warning dialog appears:

Setup Pools Warning Figure 11: Setup Pools warning dialog

The warning states: "Setup pool can cause a loss of efficiency during mining operations. It is recommended to set up a pool when the miner is in Sleep mode."

ButtonAction
CancelDismiss dialog without changes
OKProceed with pool configuration

Alphanumeric Rack Naming

Some sites use alphanumeric rack naming conventions:

Bitmain Hydro Site Figure 12: Site with alphanumeric rack naming (a_a, a_b, etc.)

Naming PatternExampleDescription
NumericRack 1, Rack 2Simple sequential numbering
AlphanumericRack a_a, Rack a_bRow_column notation for large facilities

Alerts Integration

Pool-related alerts appear in the global Alerts page and are accessible from the Pool Manager Dashboard.

Sound Notifications

Critical alerts trigger audio notifications only when the Alerts page is open in an active browser tab. For details on alert sound configuration, see Alerts Overview Page.

Alerts Sound Notification Figure 13: Alerts page with sound notification reminder

Alert Filtering

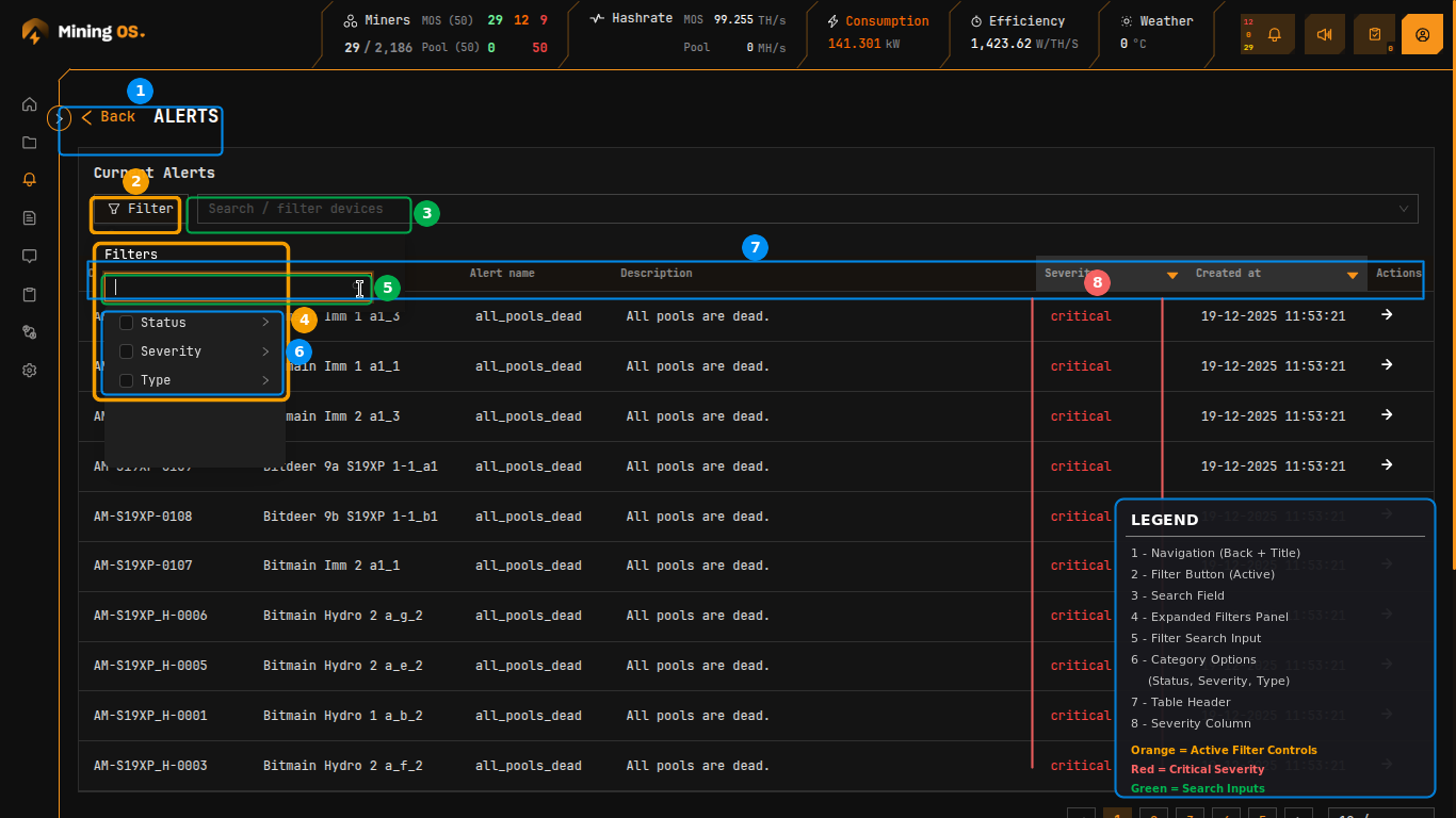
The Filter button opens advanced filtering options:

Alerts Filter Panel Figure 14: Alerts filter panel with search and category options

Filter CategoryOptions
StatusMining, Offline, Sleeping, Error
SeverityCritical, High, Medium
TypeAlert type categories

Severity Filter

Filter alerts by priority level:

Severity Filter Figure 15: Severity filter showing Critical, High, Medium options

Active filters display as tags above the filter panel, with a count badge on the Filter button.

Status Filter

Filter by miner operational status:

Status Filter Figure 16: Status filter showing Mining selected

Alert NameDescriptionSeverity
all_pools_deadAll mining pool connections have failedCritical
wrong_worker_nameWorker name does not correspond to MiningOS IDMedium
wrong_miner_poolMiner connected to incorrect poolMedium
wrong_miner_subaccountMiner using incorrect subaccountMedium

For a complete list of alerts, see Alerts Manual — Alert Reference.


Operational Best Practices

Configure failover pools — Always set up at least one failover endpoint for each pool to ensure mining continues during primary pool outages.

Use sleep mode for reconfiguration — When changing pool assignments, place miners in sleep mode first to avoid efficiency loss warnings and potential share rejection. See Power Mode Support Table for model-specific sleep mode availability.

Monitor pool connectivity — Check the header bar's Pool indicator regularly. A red "0" indicates pool connectivity issues requiring immediate attention.

Verify worker names — Ensure miner worker names match MiningOS IDs to enable accurate tracking and reporting. The wrong_worker_name alert indicates mismatches.

Balance across pools — Review the Units/Miners count in Pool Endpoints to ensure appropriate load distribution across your pool configurations.

Use bulk operations — For large-scale pool changes, use the Sites Overview visual selection or Miner Explorer bulk assignment rather than individual miner configuration.

Keep Alerts tab open — Maintain a dedicated browser tab on the Alerts page to receive audio notifications for critical pool-related events.

Setup pools from MiningOS only — Always configure pools through MiningOS rather than vendor tools. See Bitdeer Container Setup for important warnings about pool configuration.

For additional operational guidelines, see Operational Best Practices.


Operations reports

For historical analytics on hashrate and fleet metrics:

Operator manual

Container-Specific Pool Setup

Architecture & Installation

Contributor Guide

External Resources

On this page